钢结构常见的几种梁柱刚性连接形式

发布时间:2024-09-16

Image

钢结构建筑中,梁柱连接是确保结构安全性和稳定性的关键环节。根据连接的刚度不同,梁柱连接可分为刚性连接和铰接连接两种类型。其中,刚性连接因其能有效传递弯矩和剪力,在多高层钢结构建筑中应用最为广泛。

全焊接节点是最常见的梁柱刚性连接形式之一。 在这种连接中,梁的翼缘和腹板均与柱通过全熔透焊缝连接。这种连接方式具有较高的承载力和刚度,适用于需要传递大弯矩的节点。然而,全焊接节点的施工要求较高,需要严格控制焊接质量。

栓焊混合节点是另一种常用的刚性连接形式。 它结合了焊接和高强度螺栓连接的优点,通常采用梁翼缘全熔透焊接,梁腹板与柱通过高强度螺栓连接。这种连接方式既保证了足够的承载力,又提高了施工效率和质量控制的便利性。

全栓接节点则是完全采用高强度螺栓连接梁柱。 虽然这种连接方式的承载力可能略低于全焊接节点,但其施工速度快,质量控制相对简单,特别适合在施工条件受限或需要快速安装的场合使用。

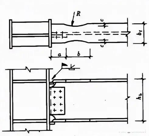
除了上述三种主要形式,梁柱连接还有其他一些特殊形式。例如, 在抗震设计中,为了保证“强节点弱构件”的原则,可能会采用骨形连接或楔形盖板连接等措施来削弱梁端,从而保护节点。 对于不等高梁柱连接,通常需要通过设置加劲板或变截面来适应高度差。

在设计梁柱连接时,需要综合考虑多个因素。首先是连接的承载力,包括梁柱连接的承载力、柱腹板的局部抗压承载力以及节点域的抗剪承载力。其次是连接的刚度,这直接影响结构的整体性能。此外,还需要考虑施工的便利性和经济性,以及在特殊情况下(如地震)的性能要求。

随着钢结构技术的不断发展,梁柱连接的形式和方法也在不断创新。设计师需要根据具体项目的需求,权衡各种因素,选择最合适的连接方案,以确保结构的安全、经济和高效。