【制冷课堂】有了这个,制冷循环原理与部件作用终于搞明白了!

发布时间:2024-09-18

Image

当你打开冰箱门,一股凉意扑面而来时,你是否曾好奇过这背后的奥秘?其实,这一切都源于一个神奇的循环过程——制冷循环。让我们一起揭开它的神秘面纱。

想象一下,如果你家的自来水系统突然变成了一个魔法装置,它不仅能让你随时喝到冷水,还能让你的房间变得凉爽宜人。这就是制冷循环的神奇之处。它通过一系列精密的部件和巧妙的设计,将热量从一个地方“搬运”到另一个地方,从而实现制冷的效果。

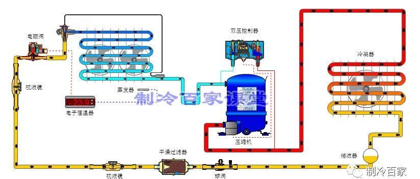
制冷循环的核心是四个关键过程:压缩、冷凝、膨胀和蒸发。让我们逐一了解这些过程是如何工作的。

首先是压缩过程。想象一下,你用一个活塞将一个气球里的空气压缩成更小的体积。这就是压缩机在做的事情。它将低温低压的制冷剂气体压缩成高温高压的气体。这个过程需要消耗能量,就像你压缩气球时需要用力一样。

接下来是冷凝过程。想象一下,你将一个装满热水的瓶子放入冷水中。热水会逐渐冷却并变成冷水。这就是冷凝器的作用。它将高温高压的制冷剂气体冷却并凝结成液体。在这个过程中,制冷剂会释放出大量的热量,这些热量被周围的空气或水带走。

然后是膨胀过程。想象一下,你突然打开一个高压气瓶的阀门,气体迅速喷出。这就是膨胀阀在做的事情。它将高压液态制冷剂迅速降压,变成低压液态制冷剂。这个过程会导致制冷剂的温度急剧下降。

最后是蒸发过程。想象一下,你将一杯水放在阳光下,水会逐渐蒸发。这就是蒸发器的作用。它让低压液态制冷剂在其中蒸发,吸收周围的热量,从而达到制冷的效果。蒸发后的制冷剂变成低压气体,然后又被压缩机吸入,开始新一轮的循环。

在整个循环过程中,有几个关键部件扮演着重要角色:

压缩机是整个循环的“心脏”,它为制冷剂的流动提供动力。冷凝器和蒸发器则分别负责热量的释放和吸收。膨胀阀则控制制冷剂的流量和压力变化。

值得注意的是,制冷剂在这个循环中扮演着至关重要的角色。它是一种特殊的物质,能够在较低的温度下蒸发,在较高的温度下凝结。常用的制冷剂有R22、R134a等。

通过这个循环过程,热量被不断地从低温区域(如冰箱内部或空调房间)转移到高温区域(如室外空气)。这就是为什么我们能够享受到清凉的室内环境,而室外的温度却会升高。

制冷循环的原理虽然看似复杂,但其实蕴含着深刻的物理学原理。它不仅应用于家用冰箱和空调,还广泛应用于工业制冷、医疗设备等领域。了解了这个神奇的循环过程,下次当你享受清凉时,不妨也对这个背后的科学奇迹心生敬意。